온사이트 캠페인 기본 분석
캠페인 분석 리포트의 기본 분석을 통해 선택한 캠페인의 기본적인 성과를 확인할 수 있습니다.
메시지 유형 : 레이어

기간 설정: 캠페인의 진행 기간을 참고하여 데이터 조회 기간을 입력해주세요. 요약 지표, 데이터 추이, 데이터 테이블에 공통적으로 적용되는 조회 기간입니다.
캠페인 정보
선택한 캠페인의 기본적인 정보입니다.
캠페인명 옆의 새 창으로 열기 아이콘 클릭 시 캠페인의 상세 정보가 새 창으로 열립니다.

요약 지표: 설정한 기간 내 데이터 요약 지표입니다.
데이터 추이
설정한 기간 내 데이터 테이블에 해당하는 데이터의 일별 추이 그래프입니다.
노출/클릭/주문 수 데이터 추이와 클릭/회원가입/주문 전환율 데이터 추이를 막대, 꺾은선 그래프 형태로 확인할 수 있습니다.
데이터 추이 그래프 상의 회원가입/주문 전환율은 캠페인 클릭이 아닌 노출 후 전환 기준으로 계산된 수치입니다.
데이터 테이블
설정한 기간 내 데이터를 일별로 확인할 수 있습니다.
엑셀 파일 다운로드가 가능합니다.

데이터 항목은 다음과 같습니다. 1) 노출 수 설정한 기간 내 캠페인이 노출된 횟수입니다. 세션과 상관없이 캠페인이 노출될 때마다 카운팅됩니다. 2) 클릭 수
설정한 기간 내 캠페인이 클릭된 횟수입니다. 여기서 클릭 수는 순 이벤트 수를 의미합니다. 예를 들어, 방문자가 캠페인에 노출된 후 A 버튼을 3번, B 버튼을 3번 클릭했다면 클릭 수는 총 2회로 기록됩니다.
클릭 수 컬럼의 데이터에 마우스 오버 시 캠페인 생성 시 설정한 클릭 추적 ID의 개별 클릭 수를 확인할 수 있습니다.

3) 주문 수 설정한 기간 내 캠페인이 노출된 후 상품이 주문된 횟수입니다. 4) 주문 수(클릭) 설정한 기간 내 캠페인이 클릭된 후 같은 세션 내에서 주문이 완료된 횟수(주문서 수)입니다. 5) 클릭 전환율 클릭 수 / 노출 수 * 100 6) 회원가입 전환율 캠페인 노출 후 회원가입 수 / 노출 수 * 100 7) 회원가입(클릭) 전환율 캠페인 클릭 후 회원가입 수 / 노출 수 * 100 8) 주문 전환율 캠페인 노출 후 주문 수 / 노출 수 * 100 9) 주문(클릭) 전환율 캠페인 클릭 후 주문 수 / 노출 수 * 100 10) 전환 금액 설정한 기간 내 캠페인이 노출된 후 상품이 주문된 금액의 합계입니다. 11) 전환 금액(클릭) 설정한 기간 내 캠페인이 클릭된 후 주문된 상품 금액의 합계입니다.
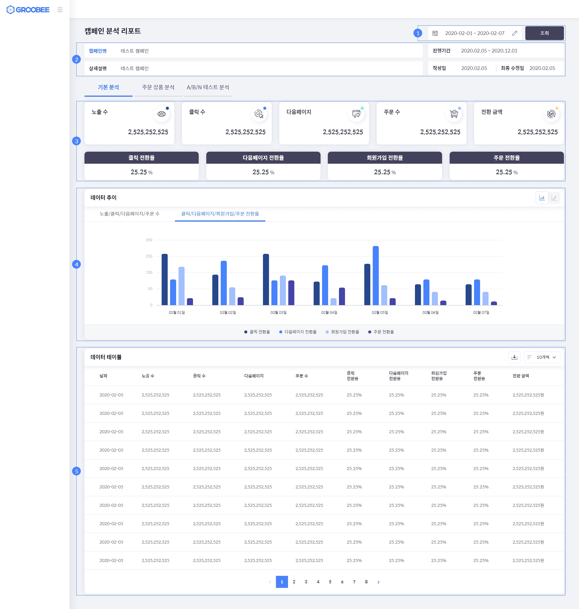
메시지 유형 : 다이내믹 페이지

기간 설정
캠페인의 진행 기간을 참고하여 데이터 조회 기간을 입력해주세요. 요약 지표, 데이터 추이, 데이터 테이블에 공통적으로 적용되는 조회 기간입니다.
캠페인 정보
선택한 캠페인의 기본적인 정보입니다.
캠페인명 옆의 새 창으로 열기 아이콘 클릭 시 캠페인의 상세 정보가 새 창으로 열립니다.

요약 지표
설정한 기간 내 데이터 요약 지표입니다.
데이터 추이
설정한 기간 내 데이터 테이블에 해당하는 데이터의 일별 추이 그래프입니다.
노출/클릭/다음페이지/주문 수 데이터 추이와 클릭/다음페이지/회원가입/주문 전환율 데이터 추이를 막대, 꺾은선 그래프 형태로 확인할 수 있습니다.
데이터 테이블
설정한 기간 내 데이터를 일별로 확인할 수 있습니다.
엑셀 파일 다운로드가 가능합니다.

데이터 항목은 다음과 같습니다. 1) 노출 수 설정한 기간 내 다이내믹 페이지가 노출된 횟수입니다. 세션과 상관없이 다이내믹 페이지가 노출될 때마다 카운팅됩니다. 2) 클릭 수
설정한 기간 내 다이내믹 페이지가 클릭된 횟수입니다. 여기서 클릭 수는 순 이벤트 수를 의미합니다. 예를 들어, 방문자가 다이내믹 페이지에 노출된 후 A 요소를 3번, B 요소를 3번 클릭했다면 클릭 수는 총 2회로 기록됩니다.
클릭 수 컬럼의 데이터에 마우스 오버 시 다이내믹 페이지 생성 시 설정한 클릭 추적 ID의 개별 클릭 수를 확인할 수 있습니다.
클릭 추적 ID가 설정되지 않으면 클릭 수 확인이 불가능합니다.

3) 다음페이지 설정한 기간 내 다이내믹 페이지가 노출된 후 이탈하지 않고 사이트 내 다른 웹페이지로 이동한 횟수입니다. 4) 주문 수 설정한 기간 내 다이내믹 페이지가 노출된 후 상품이 주문된 횟수입니다. 5) 클릭 전환율 클릭 수 / 노출 수 * 100 6) 다음페이지 전환율 다음페이지 / 노출 수 * 100 7) 회원가입 전환율 다이내믹 페이지 노출 후 회원가입 수 / 노출 수 * 100 8) 주문 전환율 주문 수 / 노출 수 * 100 9) 전환 금액 설정한 기간 내 다이내믹 페이지가 노출된 후 주문된 상품 금액의 합계입니다.
메시지 유형 : 다이내믹 URL

기간 설정: 캠페인의 진행 기간을 참고하여 데이터 조회 기간을 입력해주세요. 요약 지표, 데이터 추이, 데이터 테이블에 공통적으로 적용되는 조회 기간입니다.
캠페인 정보
선택한 캠페인의 기본적인 정보입니다.
캠페인명 옆의 새 창으로 열기 아이콘 클릭 시 캠페인의 상세 정보가 새 창으로 열립니다.

요약 지표: 설정한 기간 내 데이터 요약 지표입니다.
데이터 추이
설정한 기간 내 데이터 테이블에 해당하는 데이터의 일별 추이 그래프입니다.
노출/클릭/다음페이지/주문 수 데이터 추이와 클릭/다음페이지/회원가입/주문 전환율 데이터 추이를 막대, 꺾은선 그래프 형태로 확인할 수 있습니다.
데이터 테이블
설정한 기간 내 데이터를 일별로 확인할 수 있습니다.
엑셀 파일 다운로드가 가능합니다.

데이터 항목은 다음과 같습니다. 1) 노출 수 설정한 기간 내 다이내믹 URL이 노출된 횟수입니다. 세션과 상관없이 다이내믹 URL이 노출될 때마다 카운팅됩니다. 2) 클릭 수 다이내믹 URL은 클릭 가능한 요소가 아니므로 클릭 수 데이터를 표시하지 않습니다. 3) 다음 페이지 설정한 기간 내 다이내믹 URL이 노출된 후 이탈하지 않고 사이트 내 다른 웹페이지로 이동한 횟수입니다. 4) 주문 수 설정한 기간 내 다이내믹 URL이 노출된 후 상품이 주문된 횟수입니다. 5) 클릭 전환율 다이내믹 URL은 클릭 가능한 요소가 아니므로 클릭 수 데이터를 표시하지 않습니다. 6) 다음페이지 전환율 다음페이지 / 노출 수 * 100 7) 회원가입 전환율 다이내믹 URL 노출 후 회원가입 수 / 노출 수 * 100 8) 주문 전환율 주문 수 / 노출 수 * 100 9) 전환 금액 설정한 기간 내 다이내믹 URL이 노출된 후 주문된 상품 금액의 합계입니다.
그루비에서는 페이지를 둘러보거나, 검색하는 등의 방문자 행동이 지속되는 접속 상황의 단위를 세션이라고 합니다.
방문자가 아무 행동도 하지 않은 채 30분이 지나면 세션은 종료됩니다.
세션은 그루비가 발행하는 쿠키(cookie)를 기준으로 판단합니다.
주문 완료 페이지에서 전환 데이터가 중복 집계되지 않도록 최초 1회에 한해 그루비와 데이터를 연동합니다.
동일한 주문 완료 페이지를 새로고침하는 경우 추가 연동을 하지 않기 때문에 온사이트 캠페인 또는 상품 추천이 노출되지 않습니다.
Last updated